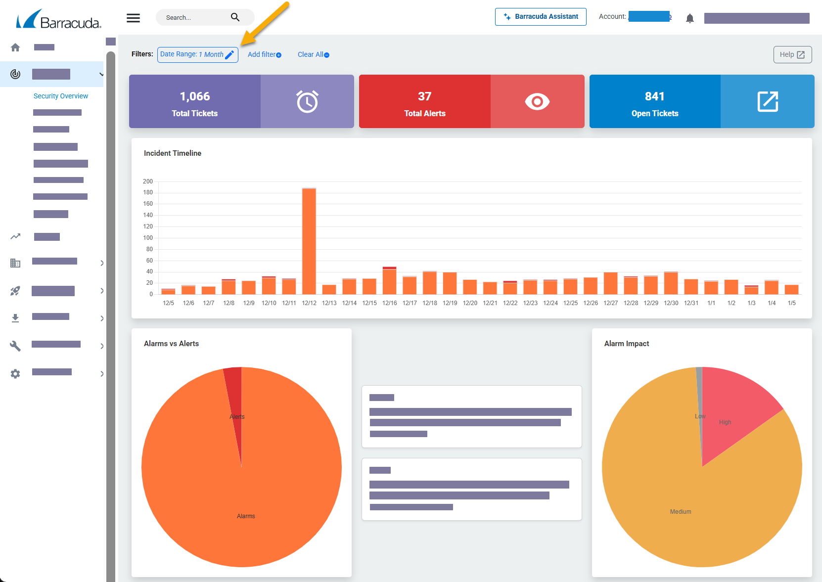
Selecting a timeframe for the Security Overview changes the total alarms, total alerts, and open tickets displayed. It also changes the focus of the Incident Timeline graph and Incident Geo Source graphs.

By default, the date range for the Security Overview is 1 Month. If you select another date range and then click Clear All, the date range returns to 1 Month.
Only one date range filter can be active at a time.
If you use the Negate this condition option when selecting a date range, all dates in the past are displayed except the chosen date range. For example, if you select a date range of 1 Week and check the Negate this condition box, entries older than seven days are displayed.
The date ranges you can select are:
12 Hours - Displays the previous 12 hours.
24 Hours - Displays the previous 24 hours.
1 Week - Displays the previous 7 days, including today. For example, if you select this option on May 8 at 11:00 am, the data from May 1 11:00 am to May 8 11:00 am is displayed.
2 Weeks - Displays the previous 14 days, including today. For example, if you select this option on May 15 at 11:00 am, the data from May 1 11:00 am to May 15 11:00 am is displayed.
1 Month - Displays the previous month, including today. For example, if you select this option on May 8 at 11:00 am, the data from April 8 11:00 am to May 8 11:00 am is displayed.
2 Months - Displays the previous two months, including today. For example, if you select this option on May 8 at 11:00 am, the data from March 8 11:00 am to May 8 11:00 am is displayed.
3 Months - Displays the previous three months, including today. For example, if you select this option on May 8 at 11:00 am, the data from February 8 11:00 am to May 8 11:00 am is displayed.
The Security Overview doesn't refresh on a regular basis. To refresh the Security Overview, select the timeframe again.
To change the timeframe displayed on the Security Overview
In Barracuda XDR Dashboard, click Intelligence > Security Overview.
Click Date Range
button in the top left corner of the window.Select one of the following options:
12 Hours
24 Hours
1 Week
2 Weeks
1 Month
2 Months
3 Months
Click Apply Changes.
The Security Overview refreshes, displaying the timeframe.
